产品中心 / APM

应用性能监控(APM)

云智慧端到端应用性能管理APM平台,以全链路监控与代码级诊断消除性能瓶颈,保障业务连续性与用户体验。

APM Platform

全栈应用监控,全域性能保障

全链路端到端透视

全生命周期串联

自动打通用户终端、网关、微服务至数据库的完整调用链,消除分布式架构监控盲区。

跨层级瓶颈定界

智能拆解前端渲染、网络传输、后端逻辑与数据查询耗时,秒级定位性能延迟根源。

依赖关系自动发现

基于流量实时识别服务调用拓扑,无需手工配置,动态适配业务架构快速演进。

Browser Monitoring

云原生深度可观测

容器环境穿透

原生适配 Kubernetes 动态调度,穿透容器隔离层,精准采集 Pod 启停与扩缩容期间的真实数据。

代码级根因下钻

从资源监控直接下钻至具体方法栈、异常参数及慢 SQL 语句,精准锁定导致故障的代码缺陷。

多语言统一探针

单代理覆盖 Java、Go、Python、.NET 等主流语言,实现异构微服务环境的标准化深度监控。

云原生深度可观测

AI 驱动智能诊断

动态基线学习

利用机器学习自动构建性能健康基线,精准识别偏离正常模式的隐性异常,告别静态阈值误报。

告警风暴降噪

自动聚合关联的异常事件,抑制重复告警,仅推送经过根因分析后的高价值故障通知。

自愈建议推荐

故障发生时自动关联历史案例与知识库,提供针对性的修复建议,大幅缩短平均修复时间(MTTR)。

AI 驱动智能诊断

业技融合价值分析

业务指标映射

将技术链路与业务交易(订单/支付)自动绑定,量化性能波动对转化率与营收的具体影响。

多维体验洞察

支持按地域、运营商、设备类型等多维度下钻,精准还原不同用户群体的真实体验分布。

决策辅助报表

生成面向管理层的技术 - 业务关联报告,用业务语言呈现运维价值,辅助产品迭代决策。

业技融合价值分析

智能拓扑与决策看板

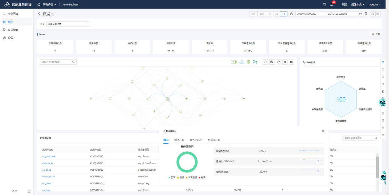
动态系统拓扑图

基于实时流量自动绘制服务依赖拓扑,直观呈现节点健康状态、调用热度及异常传播路径。

交互式故障探索

支持从拓扑节点直接下钻至链路详情、日志与指标,实现"所见即所得"的交互式故障排查。

定制化决策驾驶舱

提供可自由拖拽配置的可视化大屏,整合关键业务与技术指标,为运维指挥与高层汇报提供统一视图。

智能拓扑与决策看板

核心功能

从用户体验到底层代码的端到端映射,以智能监测保障应用交付质量

端到端图标

端到端

高效分解前端加载、
网络连接、后端响应等
各环节耗时,彻底消除
系统监控盲区。

JVM & K8s图标

JVM & K8s

实时监控 JVM 内存、
线程及 CPU 资源消耗;
全面支持 K8s 容器环境
下的微服务监控。

多维度业务图标

多维度业务

整合分析用户流失、
转化率与前端体验问题,
支持通过设备、地域、
运营商等维度进行下钻分析。

可视化数据图标

可视化数据

提供自动生成的系统拓扑、
错误分析看板及自定义
日/周/月报,通过直观的
视觉化呈现。

应用性能监控平台(APM)