产品 / 智能巡检(AI Agent)

智能巡检(AI Agent)

云智慧智能巡检AI Agent通过 AI 主动学习历史数据实现自动阈值推荐,利用 LLM 能力进行风险判断与深度分析,支持全技术栈巡检与业务系统关联,构建从任务创建到报告输出的完整闭环,让运维从被动响应转向主动预防

巡检专家

全流程 AI 驱动的平台架构

IT服务全生命周期管控

五大能力,为业务敏捷创新筑牢安全防线

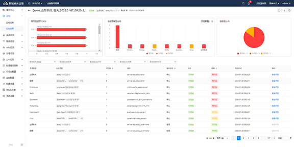
AI主动预警,实现分钟级MTTD(平均发现时间)

智能风险识别与预警

智能巡检 AI Agent 主动提前识别系统异常与潜在问题。通过先进的AI算法,智能检测系统行为中的异常模式与偏差,主动预警保障客户体验与业务连续性

智能风险识别与预警

自动化任务巡检

可持续、自动化的系统检查整个IT基础设施,消除手动巡检流程。减轻运维团队的负担,提高系统可靠性与可用性

自动化任务巡检

全链路关联巡检

纵向自动关联机、数据库、中间件等底层资源,自动打通CMDB等数据孤岛,动态拓扑同步,构建“业务-应用-服务-组件-资源”的全链路拓扑

全链路关联巡检

全栈可视化分析

自动关联多组件数据,提供IT环境的全景视图。其集成分析能力帮助识别复杂的跨系统问题(这些问题否则可能无法被发现)确保全面的系统健康监控。满足不同角色的业务需求,辅助快速决策

全栈可视化分析

运营效能与成本优化

通过自动化日常巡检任务并提供智能洞察,云智慧智能巡检AI Agent大幅减少系统监控和维护所需的时间与资源。让运维团队更专注于战略举措,降低运营成本并提升整体效率

运营效能与成本优化

硬核实力,主动预防式运维

运维架构智能化转型的一站式解决方案

AI驱动图标

AI 驱动

通过自学习模型和大语言模型(LLM)驱动的风险分析,消除手动配置

全栈覆盖图标

全栈覆盖

提供跨主机、数据库、中间件和业务应用的全面可观测性

全生命周期管理图标

全生命周期管理

确保从任务创建到自动化执行与报告交付的全生命周期管控

云智慧智能巡检 AI Agent